Oncopay
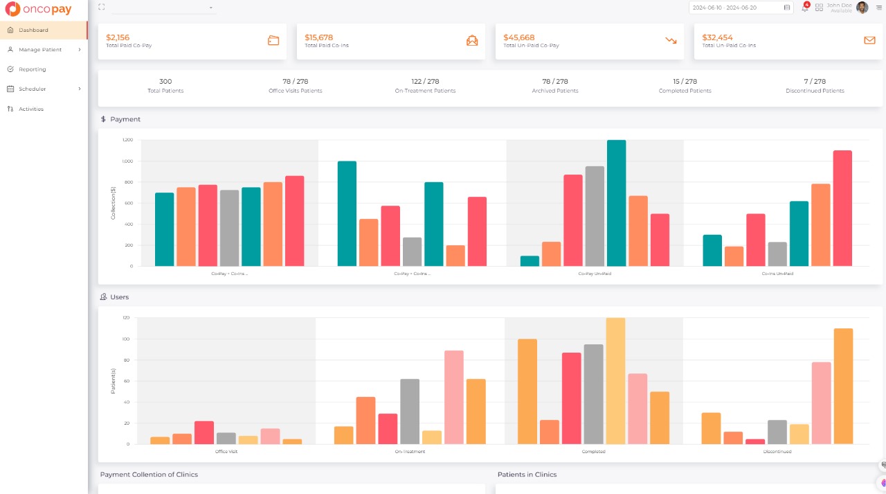
Oncopay offers detailed analytics and insights into oncology-related payments and transactions. Users can access financial reports, patient analytics, provider performance metrics, compliance reports, and forecasting data, empowering healthcare organizations to optimize operations and make informed decisions.
The result of project
Overall, Oncopay provides valuable data and insights for healthcare providers and administrators involved in oncology-related financial management.
